소개
LangDB AI Gateway는 여러 대형 언어 모델과의 연결을 지원하는 OpenAI 호환 API를 제공하며, 350개 이상의 언어 모델에 접근할 수 있도록 해주는 관측 플랫폼입니다. 단 한 번의init() 호출로 모든 에이전트 상호작용, 작업 실행 및 LLM 호출이 캡처되어, 애플리케이션을 위한 종합적인 관측성과 프로덕션 수준의 AI 인프라를 제공합니다.

기능
AI 게이트웨이 기능
- 350개 이상의 LLM 접근: 단일 통합을 통해 모든 주요 언어 모델에 연결
- 가상 모델: 특정 매개변수와 라우팅 규칙으로 맞춤형 모델 구성 생성
- 가상 MCP: 에이전트 간 향상된 통신을 위해 MCP(Model Context Protocol) 시스템과의 호환성 및 통합 지원
- 가드레일: 에이전트 행동에 대한 안전 조치 및 컴플라이언스 제어 구현
가시성 및 추적
- 자동 추적: 단일
init()호출로 모든 CrewAI 상호작용을 캡처 - 엔드-투-엔드 가시성: 에이전트 워크플로우를 시작부터 끝까지 모니터링
- 도구 사용 추적: 에이전트가 사용하는 도구와 그 결과를 추적
- 모델 호출 모니터링: LLM 상호작용에 대한 상세한 인사이트 제공
- 성능 분석: 지연 시간, 토큰 사용량 및 비용 모니터링
- 디버깅 지원: 문제 해결을 위한 단계별 실행
- 실시간 모니터링: 라이브 트레이스 및 메트릭 대시보드
설치 안내
빠른 시작 예제
여기 LangDB와 CrewAI를 시작하는 간단한 예제가 있습니다:완성된 예제: Research and Planning Agent
이 포괄적인 예제는 연구 및 기획 기능을 갖춘 multi-agent 워크플로우를 보여줍니다.사전 준비 사항
환경 설정
전체 구현
예제 실행하기
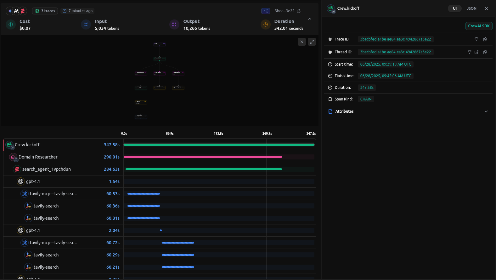
LangDB에서 트레이스 보기
CrewAI 애플리케이션을 실행한 후, LangDB 대시보드에서 자세한 트레이스를 확인할 수 있습니다:
볼 수 있는 내용
- 에이전트 상호작용: 에이전트 대화 및 작업 인계의 전체 흐름
- 도구 사용: 호출된 도구, 입력값 및 출력값
- 모델 호출: 프롬프트 및 응답과 함께하는 상세 LLM 상호작용
- 성능 지표: 지연 시간, 토큰 사용량, 비용 추적
- 실행 타임라인: 전체 워크플로우의 단계별 보기
문제 해결
일반적인 문제
- 추적이 나타나지 않음:
init()이 CrewAI 임포트 이전에 호출되었는지 확인하세요 - 인증 오류: LangDB API 키와 프로젝트 ID를 확인하세요
리소스
LangDB 문서
공식 LangDB 문서 및 가이드
LangDB 가이드
AI 에이전트 구축을 위한 단계별 튜토리얼
GitHub 예제
CrewAI 통합 전체 예제
LangDB 대시보드
트레이스 및 분석 액세스
모델 카탈로그
350개 이상의 사용 가능한 언어 모델 살펴보기
엔터프라이즈 기능
셀프 호스팅 옵션 및 엔터프라이즈 기능
다음 단계
이 가이드에서는 LangDB AI Gateway를 CrewAI와 통합하는 기본 사항을 다루었습니다. AI 워크플로우를 더욱 강화하려면 다음을 탐색해보세요:- Virtual Models: 라우팅 전략을 사용한 맞춤형 모델 구성 만들기
- Guardrails & Safety: 콘텐츠 필터링 및 컴플라이언스 제어 구현
- Production Deployment: 폴백, 재시도, 로드 밸런싱 구성
